Intralogistics to nowoczesny system analityczno-operacyjny, oparty na kamerach LPR i technologii monitoringu wizyjnego, który umożliwia kompleksowe zbieranie i analizę danych z procesów załadunku w magazynach. Pomaga zidentyfikować wąskie gardła, zoptymalizować czas operacji oraz poprawić punktualność i płynność pracy na terenie zakładu.
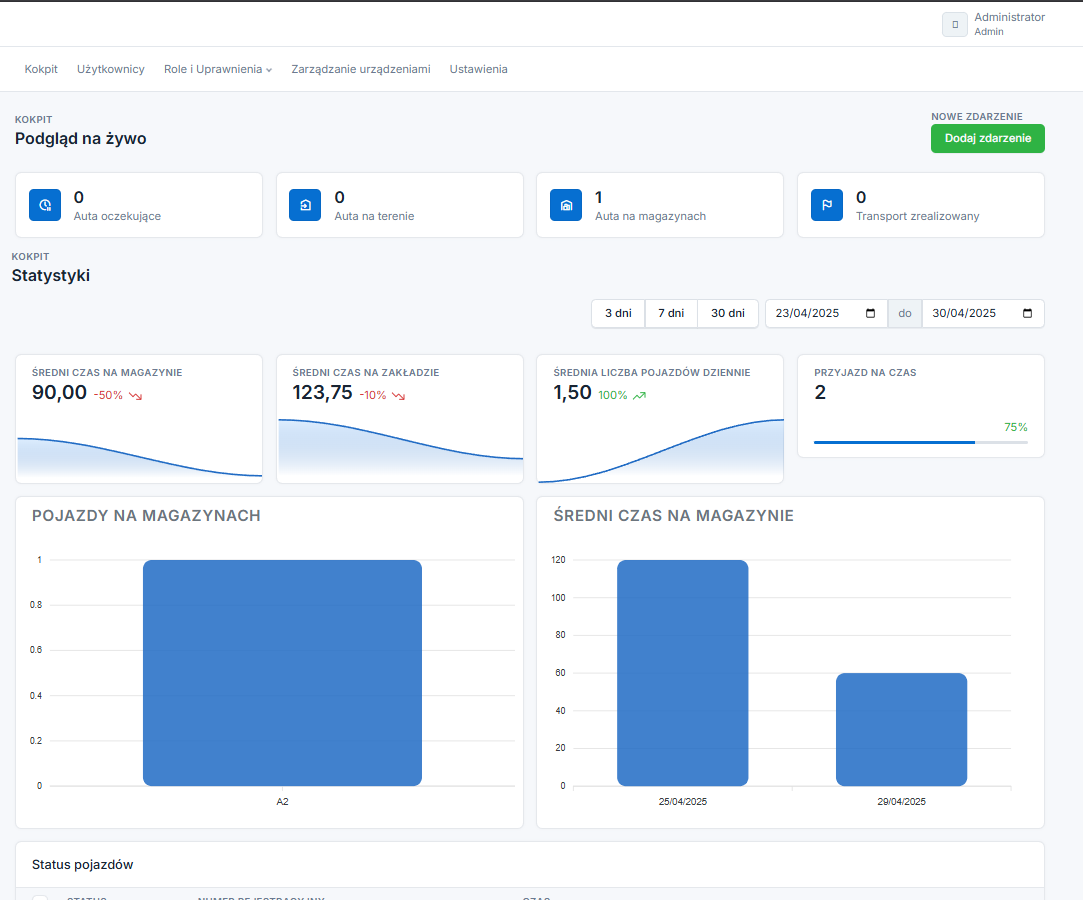
System Intralogistics został zaprojektowany po to, by umożliwić pełne odwzorowanie i analizę realnych procesów logistycznych w zakładzie. Monitoruje każdy etap obsługi pojazdu – od momentu wjazdu, przez czas oczekiwania i załadunek, aż po wyjazd – przekształcając działania dotąd nieudokumentowane w mierzalne dane. Celem nie jest jedynie archiwizacja informacji, lecz realna poprawa płynności i punktualności operacji.
Intralogistics oparty jest na elastycznej, modułowej strukturze, co pozwala wdrażać go zarówno jako prosty system rejestracji czasu i zdarzeń, jak i jako rozbudowaną platformę z kioskami samoobsługowymi, integracją z systemami zamówień oraz obsługą harmonogramów. Kluczowe jest to, że system nie narzuca gotowych schematów działania, lecz wspiera i digitalizuje procesy już istniejące – zgodnie z potrzebami i tempem klienta.
Jednym z głównych celów Intralogistics jest zwiększenie przejrzystości – zarówno wewnątrz organizacji, jak i w relacjach z przewoźnikami. Dzięki dostępowi do danych w czasie rzeczywistym użytkownicy mogą łatwiej zarządzać kolejkami, potwierdzać czas obsługi czy reagować na nieprawidłowości. System działa według zasady: minimum ingerencji w codzienność – maksimum informacji operacyjnej, wspierając zarówno bieżące decyzje, jak i długoterminową analizę efektywności.
Minimalna konfiguracja dla klientów, którzy chcą rozpocząć monitorowanie procesów bez integracji z zewnętrznymi systemami.
Brak integracji z systemami zewnętrznymi – dane analizowane wewnętrznie
Rozszerzony wariant systemu z opcjami automatyzacji obsługi kierowców.
Kierowca po rejestracji sam oczekuje na dalsze instrukcje – proces może być automatyczny lub wspierany ręcznie
Dla klientów oczekujących pełnej synergii systemów logistycznych.
| Funkcjonalność | Basic | Standard | Enterprise |
|---|---|---|---|
| Rozpoznawanie tablic (LPR) | ✅ | ✅ | ✅ |
| Pomiar czasu załadunku i pobytu | ✅ | ✅ | ✅ |
| Podgląd z kamer na żywo | ✅ | ✅ | ✅ |
| Raportowanie (czasy, liczby pojazdów, punktualność) | ✅ | ✅ | ✅ |
| Kiosk samoobsługowy dla kierowców | ❌ | ✅ | ✅ |
| Wyświetlacze instrukcji dla kierowców | ❌ | ✅ | ✅ |
| Podgląd aut oczekujących | ❌ | ✅ | ✅ |
| Ręczne planowanie dostaw (panel) | ❌ | ✅ | ✅ |
| Szkolenie BHP na kiosku (test + QR) | ❌ | ✅ | ✅ |
| Pełna integracja z ERP/WMS/SAP | ❌ | ❌ | ✅ |
| Integracja z wagami | ❌ | ❌ | ✅ |
| Bluetooth Beacons (śledzenie pozycji) | ❌ | ❌ | ✅ |
| RFID (opcjonalnie) | ❌ | ❌ | ✅ |
| Yard Management (parkingi, typy pojazdów) | ❌ | ❌ | ✅ |
Skontaktuj się z nami, aby dowiedzieć się, jak nasze rozwiązania mogą usprawnić logistykę w Twojej firmie. Wspólnie stworzymy system, który pozwoli Ci osiągnąć nowy poziom efektywności i konkurencyjności.
Napisz do nas